义乌益发软件科技有限公司
联系人: 王国华
程序化交易联系电话: 0579-85559069
售后客服:0579-85559069
手机:15657955188
地址:浙江省义乌市中福广场4号楼2005
关于程序化交易几个关键的注意点!
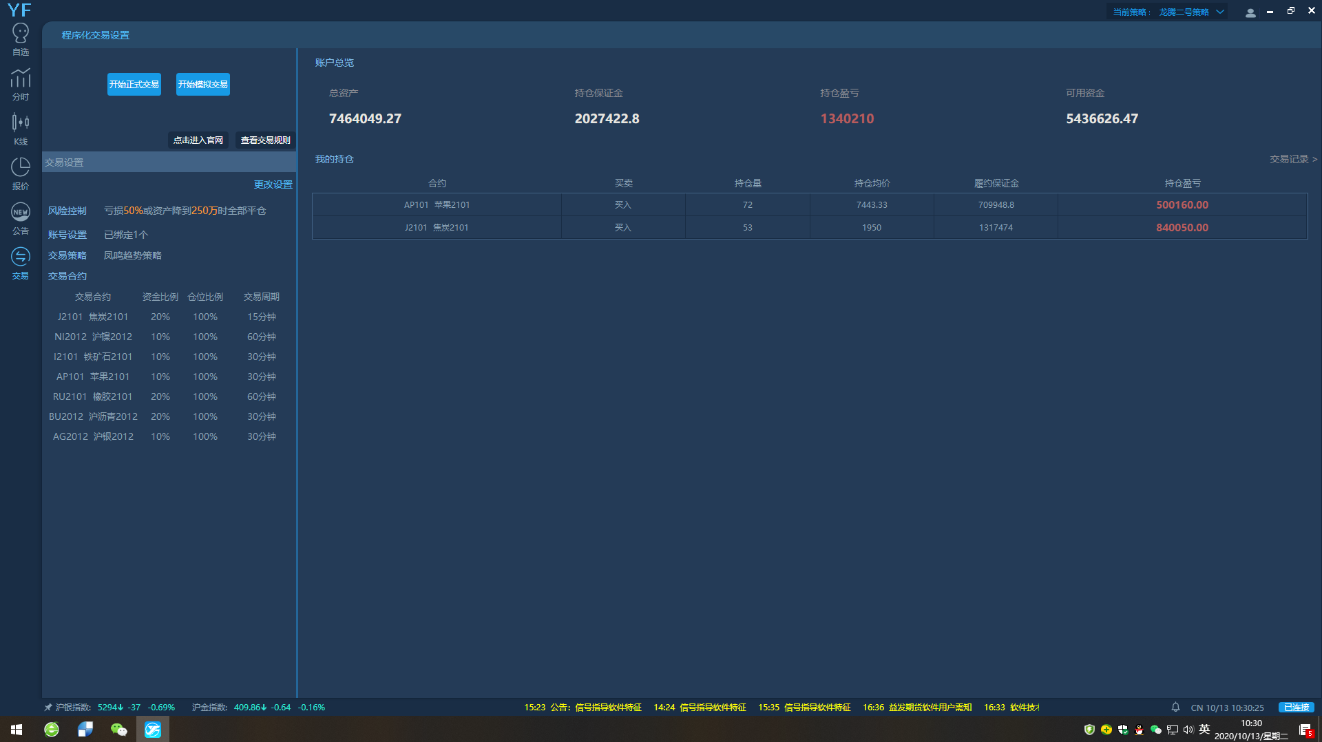
关于程序化交易
在期货交易中涌现了很多超级牛人,例如叶庆均,葛卫东等等,都是从几十万做到上百亿。但是这个过程中更多的交易者前赴后继的都成为了炮灰,因为期货交易是人性博弈的过程,知道容易做到难,未来程序化交易是必然的趋势,AI可以完美的杜绝人性贪婪和恐惧的弱点,真正实现知行合一,国际顶尖的投行都在大力研发程序化,国内这几年程序化研发如雨后春笋般崛起。科技是第一生产力,未来是科技主导的世界,益发软件在这几年投入大量人力物力进行程序化交易系统研发,欢迎大家一起共同见证程序化发展的道路,共同探讨程序化应用。
一, 程序化策略模型回测优化注意事项:
1. 历史数据都是已经固定的,但是回测可以根据策略逻辑最佳进出场点进行优化,而实盘是时刻在变化的,因此不是基于K线最高点,最低点,收盘价,开盘价等做开平仓依据的策略,实盘和回测会具有较大的差异,策略的可靠性有可能会打折扣。
2. 快速行情中,开平仓都会出现滑点,特别是成交量比较小的品种,滑点会很大。回测必须设置滑点以及合理手续费,否则回测数据是无效失真的。
3. 策略逻辑必须是不带未来函数的,否则以1小时K线为例,一小时有60分钟,一分钟有60秒,一秒里面有N笔TICK数据,这里面任意一笔数据都有可能触及策略开平仓逻辑,在震荡行情中,一小时里面可能有多达几十次的符合策略开仓平仓条件,而每一次的变化都必然是亏损,这种损耗没有人能承受。必须是一根K线里面只允许第一次符合的提示,到第二根K线才允许判断是继续持有还是平仓或反手开仓。现在很多信号分析软件里面历史分析提示都很准确,几乎都是最高点做空,最低点做多(同一根K线里面分析提示会变,等于赌博可以后悔,那当然是绝对正确了),这种带未来函数的策略逻辑在回测中可以实现,在程序化实盘中是绝不可能实现的。
4. 关于策略,现在主流的程序化策略基本上以右侧逻辑和震荡逻辑为主,震荡逻辑相对来说很难做到非常高的年化,而右侧逻辑可以做到很高的年化,以双均线策略为例,对2016-2020.10月的历史数据回测显示,采用双均线策略叠加一些过滤技术手段至少有10个以上品种可以做到平均年化300%以上,而成交量剧烈放大有行情阶段的年化非常可观。这里唯一要做的就是本金及利润回撤的控制,而控制回撤最简单有效的方法就是多品种分仓。



二, 个人程序化入门:
1. 自从2014年俄罗斯团队超高频交易系统在国内股指期货上的优异表现之后,国内掀起了程序化研发的热潮。国内程序化交易平台起步较早的开拓者当属平台佼佼者,其底层架构非常完善,测试平台能满足几乎所有用户的逻辑优化处理需求,是相对比较完善的学习和试验基地。文华在程序化交易系统这一块也已经开始追赶,但文华的仿真测试系统相对还比较弱一些,个人偏向介绍开拓者作为测试学习工具。
2. 只是单纯想要使用程序化交易的个人,建议在开拓者或者文华上面做交易,只需要有优秀的处理逻辑,相应的编程技术人员(要懂交易)就可实现。其中文华付费账户是有编程技术人员提供服务的,但是在策略逻辑的理解上可能会有偏差,请他人写策略如果你的策略是很优秀的,那么外泄是必然的,这个要交易者自行考量。
3. 程序化交易要考虑多重因素,比如资金回撤和黑天鹅事件对本金的威胁。而解决这两个风险的最佳方法就是多品种分仓,假如程序化设置的是10个品种,每个品种只给予10%资金,那就算是全仓操作,某个品种出现突发的涨跌停风险,对总资金的影响也是很小的,风险可控。而且多品种也能有效化解震荡行情对资金回撤的影响。
三, 程序化交易系统研发:
自行研发程序化交易系统的团队要注意以下几个节点,避免走入误区。
1. 现在大部分的计算公式都可以搜索到,但是这里是一个极容易进坑的地方,目前网上主要的计算公式是文华,开拓者,博易大师,采用的时候务必要有一致性,要么都是文华的,要么都是开拓者的,(当然如果是在自己的平台系统建立了回测系统,那就怎么做都没关系,只是这个回测系统研发难度比较大,投入也很大,目前全国只有开拓者和文华比较完善的实现了)所有计算公式采用一致的目的就是可以在相对应的平台上做策略回测和优化。
2. 交易通道的对接,建议使用恒生的UFX通道,这个通道的优势是查询不限流,弱点是目前全国只有40多家期货公司有对接,其中很大部分还是次席。查询不限流对程序化的好处还是比较大的,CTP通道的每秒限流2次,这个对多品种交易信号并发的时候是比较麻烦的,某些程序化一秒查询几十次是很正常的,那么所有的查询计算都要在本地完成,达到CTP前置柜员机的只能是指令,这样可以大幅度减少查询,可以有效避免程序拥堵瘫痪的问题。
3. 底层架构的建设,自主研发程序化交易系统要考虑三个方面,一是客户端(公用应用型),二是行情端,三是交易端。行情端务必要数据交易所直连,计算公式务必采用正确,另外自己用的话用得到的技术指标进行公式转换就可以,大部分用不到的技术指标就没必要都放上去。交易端的底层架构建设,交易系统要考虑:风控设置,品种选择设置,仓位设置,资金分配设置,分时周期选择设置。这些都应该是作为设置选项在界面上直观显示,用户可以直接简单操作设置以及更改,而不是以编程来改变设置。程序化系统平台的研发投入是以几千万起步的,而且对技术的要求非常高,不是大型团队很容易出问题,个人还是要谨慎考虑。
四, 交易品种选择技巧:
1. 根据历史回测数据报告确定设置品种。要求综合以下几个要素:胜率相对较高的品种及分时周期,盈利能力强大的品种,回撤幅度相对较小的分时周期。
2. 程序化交易在品种的选择上要尽量做到选择成交量大,波动率大的品种,没有波动是不可能有利润的。而成交量小的品种就极容易造成比较大的滑点,意外行情也会比较多,在交易中要尽量排除这种小概率问题比较多的品种。很多新手交易者喜欢做小成交量的品种,这个很不可取,相对风险加大。
3. 选择设置的品种,周线级别一旦成交量持续萎缩,接近或低于历史平均值,周线布林收口,那么就可以考虑更换品种。
4. 分时周期尽量选择30-60分钟级别,一般来说日线级别的行情很少,做日线级别会导致平均年化利润很低,回撤也会很大,要尽量回避。小周期的滑点手续费以及反复行情损耗大,容错率相对也会比较低,对硬件设备,策略的要求都会相应的提高。没有高频交易能力的建议尽量不做。

益发团队,欢迎各期货公司,基金公司,引流团队,产业链资金等洽谈合作。
-
2021-09-27 11:18:39
-
2021-09-24 11:11:05
-
2021-09-16 10:56:08
-
2021-09-16 02:10:35
-
2020-11-24 02:48:50
-
2022-05-24 10:18:01
-
2022-05-24 10:18:29
-
2022-05-24 10:10:58
-
2022-05-24 10:10:50
-
2020-08-28 04:05:31
-
2020-08-07 05:07:35
-
2020-08-07 09:23:11
-
2020-07-27 10:32:48
-
2021-06-22 12:50:43
-
2022-05-24 10:17:29
-
2020-07-13 11:20:26

